操作指南
# 系统管理
# 资源管理
# 引擎管理
维护服务发布的引擎终端,支持维护单机版引擎和集群版引擎,实时展现引擎状态。
# 引擎列表

引擎列表的过滤条件:列表中展示的引擎是当前登陆账户所在本级组织及下级组织的引擎。
引擎列表提供以下功能:查询、新增服务引擎、查看、编辑、设置、删除。
查询:对已经维护的引擎进行查询、搜索,搜索条件包含名称、状态、IP地址、http端口、https端口、类型。
名称:文本框输入,支持模糊查询,
状态:下拉列表查询,包含“在线”、“离线”两种状态,
IP地址:文本框输入,支持模糊查询,
http端口:数字框输入,支持模糊查询,
https端口:数字框输入,支持模糊查询,
类型:下拉列表查询,包含“服务引擎”、“交换引擎”、“AESB引擎”三种类型,
点击右上角”筛选“按钮,可展开/收起查询条件区域。
点击“重置”按钮,可重置条件进行查询。
# 新增服务引擎

点击“新增服务引擎”按钮,打开新增引擎的弹框界面。
需要填写名称、IP地址、http端口、https端口、适用组织范围、描述。
名称:必填项。且唯一。
IP地址:必填项。设置引擎的IP地址。

http端口:必填项。设置引擎的http端口。 输入IP地址和http端口后,点击“测试连接”,可测试连接是否成功。连接失败也能保存引擎。
https端口:必填项。设置引擎的http端口。 输入IP地址和https端口后,点击“测试连接”,可测试连接是否成功。连接失败也能保存引擎。
适用组织范围:必填项。至少勾选一个组织。设置引擎的适用组织范围。 组织树列表展示的是当前登陆账户所属组织及其下级到叶子结点的所有组织。组织树默认展开所有节点。
描述:非必填。
新增引擎时候,后台会自动监测证书是否存在,不存在,提示:请先在证书管理中上传ssl证书后再注册引擎。
# 查看引擎

操作列点击“查看”图标“,打开查看引擎的弹框界面。

# 编辑引擎

操作列点击“编辑”图标“,打开编辑引擎的弹框界面。

# 设置引擎

操作列点击“设置”图标“,打开设置引擎的弹框界面。

设置引擎的适用组织范围。
# 删除引擎

1.引擎的添加方式为“系统默认”的不可删除。 2.引擎删除时候,被删除的引擎没有任何一个API注册到此引擎上时,可以删除,否则会删除失败。
删除支持单个删除和批量删除。操作列点击“删除”图标“,可进行单个删除。勾选表格复选框,点击“删除”按钮,进行批量删除。
# 应用管理
维护平台内的应用,应用进行系统数据权限隔离,通过配置应用的集成负责人对该应用下的服务、后端资源进行过滤。
# 应用列表

应用列表的过滤条件:按照应用的集成负责人属性进行过滤。
应用列表提供以下功能:查询、新增、查看、编辑、设置、删除。
查询:对已经维护的应用进行查询、搜索,搜索条件包含名称、应用简称、保密等级、变更人、变更时间。
名称:文本框输入,支持模糊查询,
应用简称:文本框输入,支持模糊查询,
保密等级:下拉列表查询,包含“无”、“秘密”、“机密”、“绝密”四种类型,
变更人:文本框输入,支持模糊查询,
变更时间:时间框选择范围,
点击右上角”筛选“按钮,可展开/收起查询条件区域。
点击“重置”按钮,可重置条件进行查询。
# 新增应用

点击“新增”按钮,打开新增应用的弹框界面。
需要填写应用名称、应用简称、AppCode、保密等级、集成主管组织、集成负责人、描述。
应用名称:必填项。且唯一。
应用简称:必填项。且唯一。
AppCode: 必填项。
保密等级:必填项。 在API申请时候,保密等级低的应用不可以申请保密等级高的应用API
集成主管组织:必填项。下拉框展示完整组织树。
集成负责人:必填项。 1.创建者是默认的应用的集成负责人。 2.每个应用至少有一个集成负责人。 3.集成负责人不能删除自己,但是可以删除其他的集成负责人。 4.集成负责人在应用列表中可以看到其所在的应用列表。可否对应用进行删改操作根据集成负责人所拥有的功能限权限确定 5.集成负责人可以从全部组织中选择(左侧穿梭框),右侧穿梭框显示的是本应用的全部集成负责人 6.集成负责人在创建时候,只能创建自己所负责的应用下的API 7.如果人员转移到其他组织后,管理职责不变
描述:非必填。
# 查看应用

操作列点击“查看”图标“,打开查看应用的弹框界面。

# 编辑应用

操作列点击“编辑”图标“,打开编辑应用的弹框界面。

# 设置应用

操作列点击“设置”图标“,打开设置应用的弹框界面。

设置应用的集成负责人。
1.应用创建者默认为应用管理员 2.每个应用可以添加多个应用管理员 3.应用下的API/数据源/API测试日志/API访问日志/API流量控制策略/API黑白名单,在应用负责人之间可以共享
# 删除应用

应用中已申请API 和注册API数均为0时,才可以删除
删除支持单个删除和批量删除。操作列点击“删除”图标“,可进行单个删除。勾选表格复选框,点击“删除”按钮,进行批量删除。
# 数据源管理
维护数据源,为后续新增库表服务的时候选择数据源做准备。目前支持mysql、oracel、达梦数据库。
# 数据源列表

数据源列表的过滤条件:按照应用的集成负责人属性进行过滤。
数据源列表提供以下功能:查询、新增、查看、编辑、删除。
# 数据源查询

查询:对已经维护的数据源进行查询,查询条件包含以下:
数据源名称:文本框输入,支持模糊查询
数据库名称:文本框输入,支持模糊查询,
数据库类型:下拉列表查询,包含MySql、Oracle、DM8,
所属应用:下拉列表查询,根据当前用户是应用集成管理员做过滤,显示该用户为应用集成管理员的全部应用,
状态:下拉列表查询,包含已启用、已暂停。
# 数据源新增

数据源名称,需要填写所属应用、服务名称、服务协议、开放类型、请求方法。
所属应用:必填项。根据当前用户是应用管理员进行过滤。
业务主管组织:非必填。选择所属应用时自动填值,不允许手动填值。
集成主管组织:非必填。选择所属应用时自动填值,不允许手动填值。
交换用途:非必填。XXXXXXXXXXXXXXXXX。
数据库类型:必填项。包含MySql、Oracle、DM8。
数据库ip地址:必填项。
数据库端口:必填项。
数据库名称:必填项。
数据库用户名:必填项。
数据库密码:必填项。测试连接是测试数据库是否可用,点击时,会检验 数据库类型、数据库ip地址、数据库端口、数据库名称、数据库用户名、数据库密码的值。
schema:数据库类型为Oracle、DM8,才会显示,且为必填项
描述:非必填。
# 数据源编辑
- 和数据源新增相同。
- "已暂停"状态可编辑。
- "封装API数等于0"时可编辑,否则不可编辑。
# 数据源删除

- "已暂停"状态可删除。
- "封装API数等于0"时可删除,否则不可删除。
# 数据源启用

# 数据源暂停

- "封装API数等于0"时可暂停,否则不可暂停。
# 数据源查看

# SSL证书管理
维护ssl,为引擎的https端口访问通畅提供在线上传证书保障。
# 证书列表

证书列表提供以下功能:查询、新增、查看、编辑、key证书下载、crt证书下载、删除。
查询:对已经维护的证书进行查询、搜索,搜索条件包含名称、证书IP、生效状态。
名称:文本框输入,支持模糊查询,
证书IP:文本框输入,支持模糊查询,
生效状态:下拉列表查询,包含“生效”、“失效”两种类型,
点击右上角”筛选“按钮,可展开/收起查询条件区域。
点击“重置”按钮,可重置条件进行查询。
# 新增证书

点击“新增”按钮,打开新增证书的弹框界面。
需要填写名称、上传crt文件、上传key文件、证书IP、有效期、描述。
名称:必填项。且唯一。

上传crt文件:必填项。单文件上传。需要上传.crt类型的文件。 如果上传的crt文件IP地址已存在,则上传失败。
上传key文件: 必填项。单文件上传。需要上传.key类型的文件。 必须先上传crt文件,再上传key文件。
证书IP:不可编辑。crt文件上传成功后自动带出IP。
有效期:不可编辑。crt文件上传成功后自动带出有效期。 证书过期后,接口也可以正常调用,只是浏览器会提示证书过期。
描述:非必填。
# 查看证书

操作列点击“查看”图标“,打开查看证书的弹框界面。

# 编辑证书

操作列点击“编辑”图标“,打开编辑证书的弹框界面。

编辑页面中所上传的新的CRT文件和key文件要保证其与原有的IP保持一致
# key证书下载

操作列点击“key下载”图标“,下载key证书。
# crt证书下载

操作列点击“crt下载”图标“,下载crt证书。
# 删除证书

删除支持单个删除和批量删除。操作列点击“删除”图标“,可进行单个删除。勾选表格复选框,点击“删除”按钮,进行批量删除。
# 日志审计
# 登录登出日志
记录用户在平台登录/登出成功/失败的日志。 包含三个区域:
- 数据展示:列表
- 查询:查询条件
- 功能按钮:操作详情、失败详情、导出
# 列表

# 查询

查询:对已经维护的日志进行查询,查询条件包含以下:
账户:文本框输入,支持模糊查询。
类型:下拉列表查询,包含全部、登录、登出。
客户端IP地址:文本框输入,支持模糊查询。
结果:下拉列表查询,包含全部、成功、失败。
操作时间:时间区间选择框,选择开始时间-结束时间。
# 操作详情

每条数据都会记录操作详情。
# 失败详情

每条数据"结果"列为"失败"的数据会有失败详情数据,否则为空。
# 导出
导出数据条数限制


当前页面数据条数小于或等于“单次导出excel上限”时,允许导出,否则弹出警告框提示不允许导出。
导出数据条数

导出数据条数与页面条数同步,所见即所得。

但是当列表中有选中行的的时候,优先导出选中的数据。
# 业务操作日志
记录用户在平台各种操作行为(登录登出除外)的日志。 包含三个区域:
- 数据展示:列表
- 查询:查询条件
- 功能按钮:操作详情、失败详情、导出
# 列表

# 查询

查询:对已经维护的日志进行查询,查询条件包含以下:
账户:文本框输入,支持模糊查询。
所在菜单:文本框输入,支持模糊查询。
操作类型:文本框输入,支持模糊查询。
结果:下拉列表查询,包含全部、成功、失败。
操作时间:时间区间选择框,选择开始时间-结束时间。
# 操作详情

每条数据都会记录操作详情。
# 失败详情

每条数据"结果"列为"失败"的数据会有失败详情数据,否则为空。
# 导出
导出数据条数限制


当前页面数据条数小于或等于“单次导出excel上限”时,允许导出,否则弹出警告框提示不允许导出。
导出数据条数

导出数据条数与页面条数同步,所见即所得。

但是当列表中有选中行的的时候,优先导出选中的数据。
# 系统配置
# 权限管理
权限管理:权限项在数据库中维护。权限项管理中左侧权限树即是菜单树。一级节点是模块(子产品),在导航bar中体现。二级节点是各个模块(子产品)的一级菜单。依次向下类推。最多支持5级,即最多支持到4级菜单
列表

- 左侧为所有菜单的列表,包含增、删、改的功能。
- 右侧为当前选中菜单的查看,包含基本信息、分配权限项。
新增/编辑

菜单名称:菜单的中文名称,具有唯一性,所有不可重复。 菜单编码:每个菜单的英文名称,具有唯一性,所有不可重复。建议由开发人员给出。 上级菜单:菜单是颗层级树,表示菜单的级别及其父级。 顺序:表示该菜单的位置顺序。顺序小到大->前到后。 描述:对该菜单的更多的描述。 权限操作:即菜单内含有的按钮权限项。每个菜单 都会有其对应的权限项。
查看

点击左侧菜单,即可在左侧查看该菜单的信息。
- 基本信息:和“新增/编辑”内容相同。
- 分配权限项:
- 列表:功能权限名称、功能权限编码、权限项描述。有开发人员提供,用户只有使用权,没有维护权。
- 查询:"功能权限名称"输入框,支持模糊查询。
删除

删除菜单列表的选中项。
# 组织管理
组织管理:企业需要将某些账户放在一个组织中便于管理时,可以在组织管理中进行操作,同时组织结构支持多层级组织配置,便于你快速搭建起与贴合自身公司组织架构的组织体系。组织结构包括新建组织、编辑组织信息和删除组织。
组织管理和数据权限有密切关联:每个账户所看到的数据会根据当前登陆账户所属组织过滤,显示当前组织及其下级的数据。
当前登陆账户不可以修改/删除自己所属的组织。
列表

新增/编辑

组织名称:文本框,必填项。具有唯一性,所有不可重复。 上级组织:下拉层级选择框,单选,必选。标记层级。 所属地域:文本框。 描述:文本框。
导入

如果大批量创建组织,则可使用导入的功能。选择下载模板,填写数据,选择点击上传即可。
导入模板

组织名称:必填项,不可重复,否则导入报错。 上级组织:必填项,否则导入报错。
导入失败

当导入数据存在不规范数据时,则会提示成功n条,失败n条,当存在导入失败数据,则会显示下载失败数据的按钮。
下载导入失败数据

点击下载失败数据的按钮”则会下载excel,可以查看导入失败的数据、失败的原因。
导出

点击导入按钮可导出excel数据,显示所有组织列表。
删除

删除选中的组织项。
查看

点击组织项,会选中该组织,右侧会显示当前选中查看信息
- 基本信息:显示的是当前选中组织基本信息,和“新增编辑”相同
- 账户列表:显示的是当前选中组织及下级组织的所有账户
- 在账户列表中,不展示当前登陆账户这条记录。
- 查询:选中姓名、账户、电话、邮箱成员,输入值,即可查询,支持模糊搜索。
查看-部们成员转移

组织下的账户,可以由A组织转移到B组织。账户的部门转换。
# 角色管理
维护用户角色,维护角色对应的权限项。

角色管理页面左侧是角色列表信息、右侧是选中角色的基本信息展示和权限项的详情。 角色管理提供以下功能:角色列表查询、新增角色、编辑角色、删除角色、查看详情、查看角色适用范围、编辑权限项功能。
# 角色列表查询
角色列表的过滤条件:按照当前登录账户过滤角色列表。
查询:对角色列表进行查询、搜索,搜索条件包含名称。
名称:文本框输入,支持模糊查询。
# 新增角色


点击“新增”图标按钮,打开新增角色的弹框界面。
需要填写角色名称、适用组织范围、描述。
角色名称:必填项。且唯一。
适用组织范围:必填项。至少勾选一条。 1.给角色设置适用的组织。 2.组织树是根据当前账户所在组织向下取组织树。也就是说上级组织可以给本级及下级组织创建角色。
描述:非必填。
# 编辑角色

先鼠标单击选中某个角色,然后点击“编辑”图标,打开编辑角色的弹框界面。

# 删除角色

先鼠标单击选中某个角色,然后点击“删除”图标进行删除。
# 查看详情、角色适用范围

先鼠标单击选中某个角色,右侧可查看该角色的详情基本信息。点击“查看”,打开弹框,可查看角色适用范围。不可编辑。

# 编辑权限项

权限项默认不可编辑。鼠标单击选中某个角色,点击权限项右侧的“编辑”图标,进入编辑模式。

1.该权限树的父节点是和菜单一一对应,叶子节点则对应具体菜单页面的功能权限集合。
2.该权限树父子节点选中状态是相关联的,如果直接勾选父节点,父节点下面的所有子节点也会自动勾选。如果所有子节点都去勾选,则父节点也自动去勾选。这就意味着,如果想有“SSL证书管理”这个菜单权限至少要勾选它的一个子节点。有了菜单权限,在左侧菜单列表中就可以看到“SSL证书管理”菜单。
3.有了菜单权限不一定能进入相应界面。每个菜单的功能权限集合中一定包含“查询”权限项,“查询”权限项控制着进入这个菜单界面的权限,比如上面的“证书管理-查询”,如果不勾选此权限,则相应角色的用户是无法进入“SSL证书管理”界面。会提示没有相应权限。 这也就意味着,如果想给角色分配“证书管理-新增”权限,必须同时要给它分配“证书管理-查询”的权限。
4.编辑权限,保存按钮会由置灰状态变为正常可点击状态,点击“保存”按钮,编辑权限项。相关角色的用户重新登录便能看到效果。
# 账户管理
维护系统内的账户信息。
# 账户列表

账户列表的过滤条件:展示当前登陆账户所属组织及下级组织的所有账户,不展示当前登陆账户这条记录。
账户列表提供以下功能:查询、展示更多、新增、编辑、冻结、解冻、分配角色、重置密码、删除、导入、导出。
查询:账户列表的查询类型是单条件查询。查询区域在右上角,先在下拉框选中条件类型,然后在文本框输入关键字,点击右边的查询按钮或按下回车查询。
下拉框中的条件类型包含账户、姓名、手机号、邮箱。
账户:文本框输入,支持模糊查询,
姓名:文本框输入,支持模糊查询,
手机号:文本框输入,支持模糊查询,
邮箱:文本框输入,支持模糊查询,
展示更多:点击表格最后一列的“展示更多”可展示该账户的更多信息。包括“拥有的角色”、“描述”、“变更人”、“变更时间”。再次点击收起更多信息。
# 新增账户

点击“新增”按钮,打开新增账户的弹框界面。
需要填写账户、姓名、性别、岗位、所属组织、手机号码、邮箱、描述。
账户:必填项。且唯一。
姓名:必填项。
性别:非必填。
岗位:非必填。
所属组织: 必填项。组织树是根据当前账户所在组织向下取组织树。也就是说上级组织可以给本级及下级组织创建账户。
手机号码:非必填。
邮箱:非必填。
描述:非必填。
# 编辑账户

先勾选一个账户,点击“修改”按钮,打开编辑账户的弹框界面。 只能勾选一个账户,不支持批量修改。

# 冻结/解冻账户

可批量勾选账户,点击“冻结”或“解冻”按钮,实现批量冻结和解冻。
可通过列表的“状态”字段,查看账户的冻结状态。被冻结的用户状态是“已冻结”,解冻的用户状态是“正常”。
冻结状态账户与正常状态账户一样,可以进行修改、分配角色、重置、导入导出、删除操作。只是在登陆页面进行登陆时候,会提示:账户处于冻结状态,请联系管理员进行解冻后,再登陆。
用户不能操作自己的账户的冻结、解冻。
# 分配角色

先勾选一个账户,点击“分配角色”按钮,打开分配角色的弹框界面。 只能勾选一个账户,不支持批量操作。

角色列表:根据当前选中账户所属的组织,查找适用到该组织范围的角色集合。
在角色列表的复选框上勾选要给账户分配的角色。可分配多个角色。
账户权限继承分配角色的权限。
# 重置密码

可批量勾选账户,点击“重置密码”按钮,打开重置密码的弹框界面。

需要填写新密码、确认新密码。
# 删除账户

勾选表格复选框,点击“删除”按钮,进行批量删除。
# 账户导入
通过导入文件,批量、快速新增用户。

点击“导入”按钮,打开导入的弹框界面。

需要上传文件。
上传文件:必填。单文件上传,支持后缀为xls、xlsx、csv文件。
点击“下载模板”按钮可以下载账户导入的文件模板。
# 账户导出

导出支持批量选中导出和导出所有数据。勾选表格复选框,点击“导出”按钮,导出选中的数据。不勾选表格复选框,点击“导出”按钮,导出所有数据。
全局配置中设置了“单次导出excel上限”,当导出的数据条数小于或等于“单次导出excel上限”时,允许导出,否则弹出警告框提示不允许导出。
# 角色分配
为角色分配账户,账户登录的时候,页面根据角色权限过滤菜单。
列表

根据当前用户的组织过滤可配置的角色列表,显示当前组织及下级组织的角色。
查看-基本信息

选中角色的基本信息。
查看-角色适用范围

选中角色的适用组织范围。同新增角色的适用组织范围
账户列表

账户列表:显示当前账户本级及下级组织内的账户。
账户列表-添加

向选中组织的账户列表中继续添加账户,点击添加

此处的列表为:可供选择的账户列表,如果没选中的,则不在此显示。

成功后,账户列表会自动添加所选中项。
账户列表-移除

向选中组织的账户列表中移除账户,选中账户,点击移除即可。
# 业务领域
维护业务领域,为新增服务的时候选择业务领域做准备,为服务分组,无数据隔离,全局共享。
包含三个区域:
- 数据展示:列表
- 查询:查询条件
- 功能按钮:新增、编辑、删除
# 列表

# 查询

查询:对已经维护的数据进行查询,查询条件包含以下:
名称:文本框输入,支持模糊查询。
系统默认:下拉列表查询,包含是、否。
# 新增

# 编辑

# 删除


- 每条数"所拥有API数量"大于0时,不可删除。
- 支持批量删除。
# 全局配置
对系统内的全局共有属性进行配置。

登录页Logo:对登录页Logo进行设置。


登录页名称:对登录页名称进行设置。


平台Logo:对平台页Logo进行设置。

平台名称:对平台页名称进行设置。

监控大屏名称:对监控大屏名称进行设置。
单次导出excel上限:对单次导出excel上限进行设置。
服务监控更新频次:对服务监控更新频次进行设置。
服务监控时间范围:对服务监控时间范围进行设置。
# 安全管理
对平台安全相关项进行配置,包含账户口令类、账户行为类、其他。
# 账户口令类

首次登录口令强更新:首次登录,要求口令是否强制修改。
口令强度:对设置的密码强度进行修改,有低、中、高三种强度。
口令有效期设置:设置口令有效期,即将过期会提醒消息通知用户。
# 账户行为类

多次登录监测:当前帐户在设置时间内已经超过登录次数,会通过消息通知用户。
错误登录锁定:同一账户限定时间内已经超过连续错误数,会消息通知用户。
# 其他

文件增加水印:是否对平台内导出的excel和下载的pdf支持增加账户作为水印信息。
账户登录加密算法:SHA-256算法。
会话有效期设置:设置回话有效期,过期会退出到登录页。
# 服务集成
服务集成提供全生命周期的API管理,从服务定义、服务设计、服务开发、服务测试、服务发布,到服务治理策略配置、共享中心申请,实现完整的API解决方案。帮助您轻松管理和部署API。
借助服务治理平台,可以简单、快速、低成本、低风险地实现内部系统集成、业务能力开放。服务治理平台帮助您变现服务能力的同时,降低企业研发投入,让您专注于企业核心业务,提升运营效率。
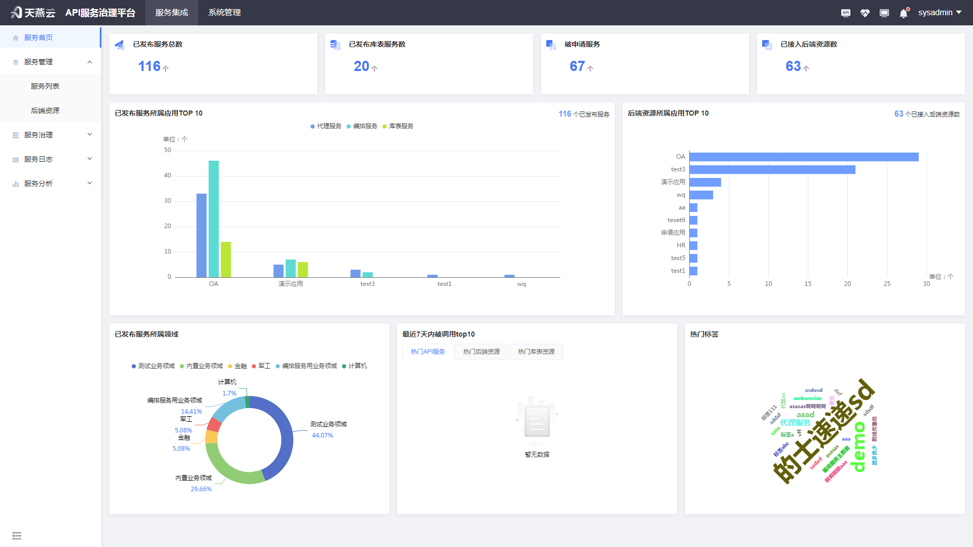
# 服务首页
展示平台的图表数据

# 服务管理
作为API提供者,您可以将成熟的API接口维护为后端资源,也可以将数据库的表和视图作为数据源。使用后端资源和数据源,在服务治理平台中开放API,并通过发布给API共享中心提供给API调用者使用。
# 服务列表
服务集成提供全生命周期的API管理,从服务定义、服务设计、服务开发、服务测试、服务发布,到服务治理策略配置、共享中心申请,实现完整的API解决方案。帮助您轻松管理和部署API。

服务列表的过滤条件:根据当前用户是应用集成管理员进行过滤,如果用户是某应用的集成管理员,则可以查看该应用下的全部服务。
服务列表提供以下功能:查询、新增库表服务、新增代理服务、新增编排服务、导出、查看、编辑、删除、测试、发布、灰度发布、灰度策略、启动、暂停、卸载、复制、快捷设置、token管理、文档预览。
查询:对已经维护的服务进行查询、搜索,搜索条件包含服务名称、服务类型、开放类型、数据状态、所属应用。
服务名称:文本框输入,支持模糊查询,
服务类型:下拉列表查询,服务类型包含代理服务、库表服务、编排服务,
开放类型:下拉列表查询,开放类型包含RESTful和WebService,
服务状态:下拉列表查询,数据状态包含暂存、待测试、测试通过、已发布、已卸载
所属应用:下拉列表查询,根据当前用户是应用集成管理员做过滤,显示该用户为应用集成管理员的全部应用。
点击右上角”筛选“按钮,可展开/收起查询条件区域。
点击“重置”按钮,可重置条件进行查询。
# 服务生命周期

不论是新增数据库服务、新增代理服务、新增编排服务都遵循这个生命周期:
1.0版本
**新增/编辑:**点击新增即打开对应的新增页面,填写信息点击暂存按钮,服务状态为暂存状态,可以再次编辑,点击保存后,服务状态为待测试状态,待测试状态的数据还可以进行编辑。
**测试:**待测试状态的数据允许进行测试,测试未通过,服务状态仍为待测试状态,可以多次进行测试,测试通过后,服务状态修改为测试通过状态。测试通过状态的数据还可以进行编辑,保存后变为待测试状态。
**发布:**测试通过状态的数据可以进行发布,发布后该服务正式提供服务,服务信息同步到API共享中心里,提供申请,下载使用指南。当下服务状态为已发布状态。已发布状态的数据可用状态默认为已启用,可以通过按钮控制该服务的启动、暂停。
**卸载:**已发布状态的数据可以进行卸载,服务状态变更为已卸载状态。已卸载的服务在共享中心可以查看,但不再提供申请。
2.0版本
**灰度发布:**当服务已经发布或卸载,要进行版本编辑或升级时,点击灰度发布后,打开灰度发布编辑页面,保留1.0版本的全部数据,服务名称、应用、访问地址不可编辑,其他字段可编辑,暂存、保存、测试、发布操作同1.0版本。仅支持对已发布和已卸载状态的进行灰度发布。如果该服务已经有一个灰度发布版本正在暂存状态、待测试状态、测试通过状态、已发布状态,则该服务不能够再次进行灰度发布,一个服务同时仅支持灰度发布一个版本。2.0版本现在发布为灰度发布,暂时没有申请接入访问。
**灰度策略:**对灰度发布的版本,从已申请该服务的全部应用中,选择某一个或某几个应用邀请进行灰度版本访问,支持灰度回退,支持灰度版本发布为正式版本。
灰度策略未设置访问应用时,申请者无法访问到灰度版本,灰度版本可以进行卸载操作。
灰度策略设置为选中某几个应用时,从1.0版本引流到2.0版本,应用访问的是灰度版本。现在灰度版本不允许卸载,只有当灰度策略回退为未设置访问应用才允许卸载。
灰度策略设置为全部应用时,该灰度版本正式切换为正式发布,服务信息同步到API共享中心里,提供申请,下载最新版本使用指南。
其他
**删除:**只有暂存状态、待测试状态、测试通过状态的服务可以被删除,其他状态的数据均不允许删除,删除为逻辑删除。
**服务治理:**各种状态均可以进行黑白名单、流量控制的策略设置,每次修改立即刷新配置。
服务表单界面相关流程按钮说明:
| 流程按钮 | 说明 |
|---|---|
| 取消 | 返回服务列表。 |
| 上一步 | 返回上一个操作步骤。 |
| 下一步 | 会校验当前填写信息是否正确,校验通过进入下一个操作步骤。 |
| 暂存 | 不校验必填,暂时保存到服务列表中,状态为“暂存”。 |
| 暂存并下一步 | 会校验当前填写信息是否正确,校验通过,暂时保存到服务列表中,状态为“暂存”。同时进入下一个步骤。 |
| 保存 | 校验所有填写信息是否正确,校验通过,保存到服务列表中,状态为“待测试”。 |
# 新增代理服务
使用场景:将第三方接口代理为新的服务,服务协议转换、增加超时控制、增加安全认证、支持缓存、扩展服务地址、对第三方接口进行流量控制、黑白名单控制等需求的处理。
# 服务开放类型为restful的新增
点击“新增代理服务”按钮,进入新增代理服务页面。服务完整生命周期一共五个步骤,分别分为服务定义、服务设计、服务开发、服务测试、服务发布。在新增页面,对服务定义、服务设计、服务开发的内容进行编辑并保存。
服务定义

服务定义,需要填写服务名称、版本、应用、标签、业务领域、描述,定义该服务的基本信息。
服务名称:必填项。平台内全部服务名称校验唯一。
服务版本:必填项。不可编辑,系统自动生成。

应用:必填项。根据当前用户是应用管理员进行过滤。默认选中应用列表中第一个应用。如果后面选过后端资源了,切换应用会将选过的后端资源清空。

标签:非必填项。可以自定义标签(输入标签名称,点击“添加标签”按钮生成)、或选择平台内已有标签(输入标签名称,在下拉列表选中)。
业务领域:必填项。选择业务领域。
描述:非必填项。填写该服务的业务描述。
服务设计

服务设计,需要填写服务协议、开放类型、超时时间、支持缓存、安全认证,定义该服务的网关业务属性。
服务协议:必填项。当前新增的服务是http协议、https协议,或者同时发布两个接口。
开放类型:必填项。当前新增的服务是restful接口还是webservice接口。如果选择restful接口,服务开发中选择的后端资源会过滤restful类型的接口。
超时时间:必填项。针对代理的后端资源进行超时时间控制。
支持缓存:必填项。默认是否,如果选择是,则填写缓存时间。
安全认证:必填项。无认证、BASIC认证、动态TOKEN认证、固定TOKEN认证、APIKEY认证。
| 安全认证 | 说明 |
|---|---|
| 无认证 | 服务不需要认证 |
| BASIC认证 | 服务访问需要通过BASIC认证,在ASGP中定义BASIC的用户名和口令,传参位置在headers |
| 动态TOKEN认证 | 服务访问需要通过动态TOKEN认证,ASGP系统在用户申请通过后会生成动态TOKEN的请求访问地址,通过消息中心获取地址,每次服务访问前获取最新的动态TOKEN。 |
| 固定TOKEN认证 | 服务访问需要通过固定TOKEN认证,ASGP系统在用户申请通过后会生成固定TOKEN,通过消息中心获取。 |
| APIKEY认证 | 服务访问需要通过APIKEY认证,在ASGP中定义suuid和appuuid |
服务开发

服务开发,需要后端资源所属应用、后端资源名称、代理服务地址、成功响应示例、失败响应示例,选择代理该服务的后端资源,该后端资源选中后,可以通过展开收起查看该后端资源的详细信息,自动带出后端资源的服务地址、响应示例格式、成功响应示例和失败响应示例。
后端资源所属应用:根据服务定义中的所属应用,自动带出后端资源所属应用,不可编辑。
后端资源名称:根据后端资源所属应用和服务设计中的开放类型过滤系统中的后端资源,选中一个进行代理。
代理服务地址:分为两个部分,第一部分由用户自定义,第二部分由后端资源名称选中后,自动带出,不可编辑。
响应示例格式:由后端资源名称选中后,自动带出,不可编辑。
成功响应示例:由后端资源名称选中后,自动带出,不可编辑。
失败响应示例:由后端资源名称选中后,自动带出,不可编辑。

服务保存成功后,可选择返回列表、进入测试、继续编辑。
# 服务开放类型为webservice的新增
点击新增按钮,进入新增代理服务页面。服务完整生命周期一共五个步骤,分别分为服务定义、服务设计、服务开发、服务测试、服务发布。在新增页面,对服务定义、服务设计、服务开发的内容进行编辑并保存。
服务定义

服务定义,需要填写服务名称、版本、应用、标签、业务领域、描述,定义该服务的基本信息。
服务名称:必填项。平台内全部服务名称校验唯一。
服务版本:必填项。不可编辑,系统自动生成。
应用:必填项。根据当前用户是应用管理员进行过滤。默认选中应用列表中第一个应用。如果后面选过后端资源了,切换应用会将选过的后端资源清空。
标签:非必填项。可以自定义标签(输入标签名称,点击“添加标签”按钮生成)、或选择平台内已有标签(输入标签名称,在下拉列表选中)。
业务领域:必填项。选择业务领域。
描述:非必填项。填写该服务的业务描述。
服务设计

服务设计,需要填写服务协议、开放类型、超时时间、支持缓存、安全认证,定义该服务的网关业务属性。
服务协议:必填项。当前新增的服务是http协议、https协议,或者同时发布两个接口。
开放类型:必填项。当前新增的服务是restful接口还是webservice接口。如果选择webservice接口,服务开发中选择的后端资源会过滤webservice类型的接口。
超时时间:必填项。针对代理的后端资源进行超时时间控制。
支持缓存:必填项。默认是否,如果选择是,则填写缓存时间。
安全认证:必填项。无认证、BASIC认证、动态TOKEN认证、固定TOKEN认证、APIKEY认证。
| 安全认证 | 说明 |
|---|---|
| 无认证 | 服务不需要认证 |
| BASIC认证 | 服务访问需要通过BASIC认证,在ASGP中定义BASIC的用户名和口令,传参位置在headers |
| 动态TOKEN认证 | 服务访问需要通过动态TOKEN认证,ASGP系统在用户申请通过后会生成动态TOKEN的请求访问地址,通过消息中心获取地址,每次服务访问前获取最新的动态TOKEN。 |
| 固定TOKEN认证 | 服务访问需要通过固定TOKEN认证,ASGP系统在用户申请通过后会生成固定TOKEN,通过消息中心获取。 |
| APIKEY认证 | 服务访问需要通过APIKEY认证,在ASGP中定义suuid和appuuid |
服务开发

服务开发,需要后端资源所属应用、后端资源名称、代理服务地址、成功响应示例、失败响应示例,选择代理该服务的后端资源,该后端资源选中后,可以通过展开收起查看该后端资源的详细信息,自动带出后端资源的服务地址、响应示例格式、成功响应示例和失败响应示例。
后端资源所属应用:根据服务定义中的所属应用,自动带出后端资源所属应用,不可编辑。
后端资源名称:根据后端资源所属应用和服务设计中的开放类型过滤系统中的后端资源,选中一个进行代理。
代理服务地址:分为两个部分,第一部分由用户自定义,第二部分由后端资源名称选中后,自动带出,不可编辑。
成功响应示例:由后端资源名称选中后,自动带出,不可编辑。
失败响应示例:由后端资源名称选中后,自动带出,不可编辑。
服务保存成功后,可选择返回列表、进入测试、继续编辑。
# 新增编排服务
使用场景:将多个第三方接口编排为一个新的服务,统一入口,通过传递不同的参数访问不同的后端资源。并且支持对新编排产生的服务进行服务协议转换、增加超时控制、增加安全认证、支持缓存、扩展服务地址、对第三方接口进行流量控制、黑白名单控制等需求的处理。
# 服务开放类型为restful的新增
点击“新增编排服务”按钮,进入新增代理服务页面。服务完整生命周期一共五个步骤,分别分为服务定义、服务设计、服务开发、服务测试、服务发布。在新增页面,对服务定义、服务设计、服务开发的内容进行编辑并保存。
服务定义

服务定义,需要填写服务名称、版本、应用、标签、业务领域、描述,定义该服务的基本信息。
服务名称:必填项。平台内全部服务名称校验唯一。
服务版本:必填项。不可编辑,系统自动生成。
应用:必填项。根据当前用户是应用管理员进行过滤。默认选中应用列表中第一个应用。如果后面选过后端资源了,切换应用会将选过的后端资源清空。
标签:非必填项。可以自定义标签(输入标签名称,点击“添加标签”按钮生成)、或选择平台内已有标签(输入标签名称,在下拉列表选中)。
业务领域:必填项。选择业务领域。
描述:非必填项。填写该服务的业务描述。
服务设计

服务设计,需要填写服务协议、开放类型、请求地址、请求方法、超时时间、支持缓存、入参定义,定义该服务的网关业务属性。
服务协议:必填项。当前新增的服务是http协议、https协议,或者同时发布两个接口。
开放类型:必填项。当前新增的服务是restful接口还是webservice接口。 1.如果选择webservice接口,服务开发中选择的后端资源会过滤webservice类型的接口。因为开放类型是webservice的服务只能和webservice类型的后端资源做映射,restful类型的服务和restful、webservice类型的后端资源都能做映射。 2.切换开放类型,会清空服务开发中已选中的后端资源。

请求地址:必填项。定义当前新增的服务的访问地址。入参定义会根据地址解析出相应path参数和params参数。
请求方法:必填项。定义当前新增的服务的请求方法。默认是get请求。 1.如果设置为get请求,入参定义可设置params参数,无法设置body参数。 2.如果设置为post、put、delete请求,入参定义可以设置body参数,无法设置params参数。
超时时间:必填项。针对代理的后端资源进行超时时间控制。
支持缓存:必填项。默认是否,如果选择是,则填写缓存时间。
入参定义中,包含authorization、headers、path、params、body参数。authorization为安全认证参数,定义该服务的认证参数,包含无认证、BASIC认证、动态TOKEN认证、固定TOKEN认证、APIKEY认证。APIKEY认证可以根据用户实际需要选择认证参数的位置,可以选headers和params,定义的认证参数不可修改。
| 安全认证 | 说明 |
|---|---|
| 无认证 | 服务不需要认证 |
| BASIC认证 | 服务访问需要通过BASIC认证,在ASGP中定义BASIC的用户名和口令,传参位置在headers,并使用base64加密 |
| 动态TOKEN认证 | 服务访问需要通过动态TOKEN认证,ASGP系统在用户申请通过后会生成动态TOKEN的请求访问地址,通过消息中心获取地址,每次服务访问前获取最新的动态TOKEN。 |
| 固定TOKEN认证 | 服务访问需要通过固定TOKEN认证,ASGP系统在用户申请通过后会生成固定TOKEN,通过消息中心获取。 |
| APIKEY认证 | 服务访问需要通过APIKEY认证,在ASGP中定义suuid和appuuid |


| 信息项 | 描述 |
|---|---|
| headers参数 | 1.用户自定义headers参数,允许新增、删除、编辑。需要定义参数名、参数类型、是否必填、最大长度、默认值、示例值、描述。 2.客户端流水号信息,均不可编辑。 |
| path参数 | 根据填写的服务地址自动识别path参数,不允许新增、删除,可以编辑参数类型、是否必填、最大长度、默认值、示例值、描述。 |
| params参数 | 根据填写的服务地址自动识别params参数,不允许新增、删除,可以编辑参数类型、是否必填、最大长度、默认值、示例值、描述。 |
| body参数 | 根据用户实际需求可以切换参数格式:none、form-data、x-www-form-urlencoded、json、obj-array、binary。 **none:**无需编辑body参数。 **form-data:**根据用户需新增参数,headers中默认增加一条参数:Content-Type= application/form-data的数据。body参数手动新增,新增包含参数名、参数类型、是否必填、最大长度、默认值、示例值、描述。 **x-www-form-urlencoded:**根据用户需新增参数,headers中默认增加一条参数:Content-Type=application/x-www-form-urlencoded的数据。body参数手动新增,新增包含参数名、参数类型、是否必填、最大长度、默认值、示例值、描述。 **json:**根据用户需新增参数,headers中默认增加一条参数:Content-Type=application/json的数据。json中输入样式是左侧输入框,右侧表格,在输入框内输入json,点击提取数据,自动在右侧表格生成参数。可以编辑参数类型、是否必填、最大长度、默认值、描述,不允许编辑参数名、示例值。 **obj-array:**根据用户需新增参数,headers中默认增加一条参数:Content-Type=application/json(array)的数据。obj-array中输入样式是json输入框。 **binary:**根据用户需新增参数,headers中默认增加一条参数:Content-Type=application/octet-stream的数据。 |
服务开发

进入服务开发,可以看到画布上有一组默认路由节点。画布具有如下功能:
1.新增路由:点击“新增路由”,会在顶部新增一组路由节点:路由-->后端资源-->参数映射-->响应示例。
2.删除路由:鼠标单击选中某一组路由的某个节点,点击“删除路由”按钮,会删除这一组节点。默认路由不可删除。
3.上移路由:鼠标单击选中某一组路由的某个节点,点击“上移路由”按钮,会上移这一组节点。默认路由不可上移。
4.下移路由:鼠标单击选中某一组路由的某个节点,点击“下移路由”按钮,会下移这一组节点。默认路由不可下移。
5.显示缩略图:打开“显示缩略图”开关,会展示画布缩略图。缩略图上可通过矩形框移动画布位置,画布上路由较多时,用缩略图较方便。
画布灰色节点不可编辑,蓝色节点可进行双击编辑。
编排服务的服务开发,进入画布页面,有一条默认路由,需要用户选择该条路由的后端资源、对服务设计中的入参定义和后端资源的参数进行参数映射、根据后端资源自动带出响应示例。

路由:默认路由不可编辑,新增的路由可以双击路由节点打开弹窗编辑。可编辑路由名称、匹配方式、路由条件。 1.路由名称:必填项。会按照规则自动生成路由名称,也可自定义路由名称。 2.匹配方式:必填项。可以设置下面的路由条件如何匹配。“满足任意条件”或“满足全部条件”。 3.路由条件:必填项,至少有一条路由条件。通过“添加”和“删除”按钮,增删路由条件。
| 路由条件 | 说明 |
|---|---|
| 条件来源 | 条件来源固定是HEADER和PARAMS。 |
| 参数名称 | 选中条件来源后,参数名称下拉列表根据条件来源过滤上一步服务定义中入参定义的参数。 |
| 参数类型 | 选中参数名称后,参数类型自动带出不可编辑。 |
| 条件类型 | 选中参数名称后,条件类型下拉列表根据参数类型过滤。 1.参数类型是字符串,条件类型可选:等于、不等于、包含。 2.参数类型是数值,条件类型可选:等于、不等于,大于,大于等于,小于,小于等于。 3.参数类型是布尔值,条件类型可选:等于、不等于。 |
| 条件值 | 设置的条件值。多个条件值可用英文逗号间隔区分枚举值。 |


后端资源:双击"后端资源"节点打开弹窗,根据后端资源应用过滤系统中的后端资源,选中一个进行编排,不区分restful服务或者webservice服务。如果选中的后端资源是webservice类型,必须要选择相应的operation,才可进行编排。后端资源选中后,会将服务协议、开放类型、请求方法、请求路径、命名空间带出。

参数映射:双击"参数映射"节点打开弹窗。对服务设计中的入参定义和后端资源的参数进行参数映射,通过手动连线或自动映射的方式,将入参参数和后端资源的参数进行关联。入参参数可以映射给多个后端资源的参数,但是一个后端资源的参数不能同时和多个入参参数关联。 自动映射的规则是参数、参数类型相同,可以实现自动连线。 后端参数有必填、无默认值的必须连线。

响应示例:双击"响应示例"节点打开弹窗。由后端资源名称选中后,自动带出,不可编辑。
服务保存成功后,可选择返回列表、进入测试、继续编辑。
# 服务开放类型为webservice的新增
点击“新增编排服务”按钮,进入新增代理服务页面。服务完整生命周期一共五个步骤,分别分为服务定义、服务设计、服务开发、服务测试、服务发布。在新增页面,对服务定义、服务设计、服务开发的内容进行编辑并保存。

服务定义,需要填写服务名称、版本、应用、标签、业务领域、描述,定义该服务的基本信息。
服务名称:必填项。平台内全部服务名称校验唯一。
服务版本:必填项。不可编辑,系统自动生成。
应用:必填项。根据当前用户是应用管理员进行过滤。默认选中应用列表中第一个应用。如果后面选过后端资源了,切换应用会将选过的后端资源清空。
标签:非必填项。可以自定义标签(输入标签名称,点击“添加标签”按钮生成)、或选择平台内已有标签(输入标签名称,在下拉列表选中)。
业务领域:必填项。选择业务领域。
描述:非必填项。填写该服务的业务描述。

服务设计,需要填写服务协议、开放类型、请求地址、请求方法、命名空间、超时时间、支持缓存、入参定义,定义该服务的网关业务属性。
服务协议:必填项。当前新增的服务是http协议、https协议,或者同时发布两个接口。
开放类型:必填项。当前新增的服务是restful接口还是webservice接口。 选择webservice接口,服务开发中选择的后端资源会过滤webservice类型的接口。因为开放类型是webservice的服务只能和webservice类型的后端资源做映射,restful类型的服务和restful、webservice类型的后端资源都能做映射。
请求地址:必填项。定义当前新增的服务的访问地址。
请求方法:必填项。定义当前新增的服务的请求方法。开放类型是webservice,请求方法只有operation。
命名空间:必填项。定义当前新增的服务的命名空间。
超时时间:必填项。针对代理的后端资源进行超时时间控制。
支持缓存:必填项。默认是否,如果选择是,则填写缓存时间。
入参定义中,包含authorization、headers、path、params、body参数。authorization为安全认证参数,定义该服务的认证参数,包含无认证、BASIC认证、动态TOKEN认证、固定TOKEN认证、APIKEY认证。APIKEY认证可以根据用户实际需要选择认证参数的位置,可以选headers和params,定义的认证参数不可修改。
| 安全认证 | 说明 |
|---|---|
| 无认证 | 服务不需要认证 |
| BASIC认证 | 服务访问需要通过BASIC认证,在ASGP中定义BASIC的用户名和口令,传参位置在headers,并使用base64加密 |
| 动态TOKEN认证 | 服务访问需要通过动态TOKEN认证,ASGP系统在用户申请通过后会生成动态TOKEN的请求访问地址,通过消息中心获取地址,每次服务访问前获取最新的动态TOKEN。 |
| 固定TOKEN认证 | 服务访问需要通过固定TOKEN认证,ASGP系统在用户申请通过后会生成固定TOKEN,通过消息中心获取。 |
| APIKEY认证 | 服务访问需要通过APIKEY认证,在ASGP中定义suuid和appuuid |

| 信息项 | 描述 |
|---|---|
| headers参数 | 1.用户自定义headers参数,允许新增、删除、编辑。需要定义参数名、参数类型、是否必填、最大长度、默认值、示例值、描述。 2.客户端流水号信息,均不可编辑。 |
| request参数 | 1.用户可自定义operation名称。 2.用户可在左侧输入框输入或粘贴相应wsdl文件内容,点击提取数据,自动在右侧表格生成参数。可以编辑参数类型、是否必填、最大长度、默认值、描述,不允许编辑参数名、示例值。 |
服务开发

进入服务开发,可以看到画布上有一组默认路由节点。画布具有如下功能:
1.新增路由:点击“新增路由”,会在顶部新增一组路由节点:路由-->后端资源-->参数映射-->响应示例。
2.删除路由:鼠标单击选中某一组路由的某个节点,点击“删除路由”按钮,会删除这一组节点。默认路由不可删除。
3.上移路由:鼠标单击选中某一组路由的某个节点,点击“上移路由”按钮,会上移这一组节点。默认路由不可上移。
4.下移路由:鼠标单击选中某一组路由的某个节点,点击“下移路由”按钮,会下移这一组节点。默认路由不可下移。
5.显示缩略图:打开“显示缩略图”开关,会展示画布缩略图。缩略图上可通过矩形框移动画布位置,画布上路由较多时,用缩略图较方便。
画布灰色节点不可编辑,蓝色节点可进行双击编辑。
编排服务的服务开发,进入画布页面,有一条默认路由,需要用户选择该条路由的后端资源、对服务设计中的入参定义和后端资源的参数进行参数映射、根据后端资源自动带出响应示例。

路由:默认路由不可编辑,新增的路由可以双击路由节点打开弹窗编辑。可编辑路由名称、匹配方式、路由条件。 1.路由名称:必填项。会按照规则自动生成路由名称,也可自定义路由名称。 2.匹配方式:必填项。可以设置下面的路由条件如何匹配。“满足任意条件”或“满足全部条件”。 3.路由条件:必填项,至少有一条路由条件。通过“添加”和“删除”按钮,增删路由条件。
| 路由条件 | 说明 |
|---|---|
| 条件来源 | 条件来源固定是HEADER和PARAMS。 |
| 参数名称 | 选中条件来源后,参数名称下拉列表根据条件来源过滤上一步服务定义中入参定义的参数。 |
| 参数类型 | 选中参数名称后,参数类型自动带出不可编辑。 |
| 条件类型 | 选中参数名称后,条件类型下拉列表根据参数类型过滤。 1.参数类型是字符串,条件类型可选:等于、不等于、包含。 2.参数类型是数值,条件类型可选:等于、不等于,大于,大于等于,小于,小于等于。 3.参数类型是布尔值,条件类型可选:等于、不等于。 |
| 条件值 | 设置的条件值。多个条件值可用英文逗号间隔区分枚举值。 |

后端资源:双击"后端资源"节点打开弹窗,根据后端资源应用和过滤系统中开放类型是webservice的后端资源,选中后端资源,还要选择相应的operation,才可进行编排。后端资源选中后,会将服务协议、开放类型、请求方法、请求路径、命名空间带出。

参数映射:双击"参数映射"节点打开弹窗。对服务设计中的入参定义和后端资源的参数进行参数映射,通过手动连线或自动映射的方式,将入参参数和后端资源的参数进行关联。入参参数可以映射给多个后端资源的参数,但是一个后端资源的参数不能同时和多个入参参数关联。 自动映射的规则是参数、参数类型相同,可以实现自动连线。 后端参数有必填、无默认值的必须连线。

响应示例:双击"响应示例"节点打开弹窗。由后端资源名称选中后,自动带出,不可编辑。
服务保存成功后,可选择返回列表、进入测试、继续编辑。
# 新增库表服务
使用场景:已有数据库的表和数据,需要将表内数据发布成一个接口对外提供查询服务,支持单表发布和SQL发布(支持多表)。
点击“新增库表服务”按钮,进入新增库表服务页面。服务完整生命周期一共五个步骤,分别分为服务定义、服务设计、服务开发、服务测试、服务发布。在新增页面,对服务定义、服务设计、服务开发的内容进行编辑并保存。
服务定义

服务定义,需要填写服务名称、版本、应用、标签、业务领域、描述,定义该服务的基本信息。
服务名称:必填项。平台内全部服务名称校验唯一。
服务版本:必填项。不可编辑,系统自动生成。
应用:必填项。根据当前用户是应用管理员进行过滤。默认选中应用列表中第一个应用。如果后面选过数据源信息了,切换应用会将选过的数据源信息清空。

标签:非必填项。可以自定义标签(输入标签名称,点击“添加标签”按钮生成)、或选择平台内已有标签(输入标签名称,在下拉列表选中)。
业务领域:必填项。选择业务领域。
描述:非必填项。填写该服务的业务描述。
服务设计

服务设计,需要填写服务协议、请求地址、请求方法、超时时间、支持缓存、安全认证。
服务协议:必填项。当前新增的服务是HTTP协议、HTTPS协议,或者HTTP和HTTPS。
请求地址:必填项。定义当前新增的服务的访问地址。
请求方法:必填项。定义当前新增的服务的请求方法。默认是get请求。 1.如果设置为GET请求,入参定义可设置params参数,无法设置body参数。 2.如果设置为POST请求,入参定义可以设置body参数,无法设置params参数。
超时时间:必填项。针对库表的后端资源进行超时时间控制。
支持缓存:必填项。默认是否,如果选择是,则填写缓存时间。
安全认证参数,包含无认证、BASIC认证、动态TOKEN认证、固定TOKEN认证、APIKEY认证。APIKEY认证可以根据用户实际需要选择认证参数的位置,可以选headers和params,定义的认证参数不可修改。
| 安全认证 | 说明 |
|---|---|
| 无认证 | 服务不需要认证 |
| BASIC认证 | 服务访问需要通过BASIC认证,在ASGP中定义BASIC的用户名和口令,传参位置在headers,并使用base64加密 |
| 动态TOKEN认证 | 服务访问需要通过动态TOKEN认证,ASGP系统在用户申请通过后会生成动态TOKEN的请求访问地址,通过消息中心获取地址,每次服务访问前获取最新的动态TOKEN。 |
| 固定TOKEN认证 | 服务访问需要通过固定TOKEN认证,ASGP系统在用户申请通过后会生成固定TOKEN,通过消息中心获取。 |
| APIKEY认证 | 服务访问需要通过APIKEY认证,在ASGP中定义suuid和appuuid |


服务开发


服务开发,需要选择数据源、发布方式、选择引擎、选择表/视图、单次查询返回总数、请求参数、返回参数、成功相应示例、失败相应示例。
选择数据源:必填项。

发布方式:
单表发布,需要填写选择引擎,选择表视图,单词查询返回总数

SQL发布,需要必填SQL语句

选择引擎:

选择表/视图:

单次查询返回总数:分为全部和自定义,自定义可以自己定义返回的总数

单表SQL构造条件:

请求参数:
| 信息项 | 描述 |
|---|---|
| headers参数 | 1.默认参数appcode、serial-number,当请求方式是POST,默认参数为Content-Type。 2.参数均不可编辑。 3.可以根据选择的认证方式自动生成 |
| params参数 | 当发布方式是单表发布,可以选择添加,当发布方式是SQL发布,根据填写的SQL语句自动生成。 |
| body参数 | 当请求方式是POST且发布方式是单表发布时,当发布方式是SQL发布,根据填写的SQL语句自动生成 |
根据认证方式生成headers参数


根据SQL语句自动生成params参数

返回参数:当发布方式是单表发布,可以选择添加,当发布方式是SQL发布,添加随机值可以编辑。
当发布方式是单表发布,可以选择添加

当发布方式是SQL发布,添加随机值可以编辑。

成功相应示例:根据返回参数自动生成
失败相应示例:默认值
点击保存成功后可以进行服务测试
# 复制服务
其实就是新增服务。它是以被复制的服务为模板,新增一条类似的服务。

任何数据状态的服务版本均可被复制。操作列点击“复制”图标,进入新增服务界面。

需要设置新增的服务名称,且版本重置为1。后面就是新增服务的流程,请参考新增服务。
# 服务版本查看

任何数据状态的服务版本均可查看。操作列点击“查看”图标,可查看服务版本详情。
# 代理服务查看


可以查看服务基本信息、后端资源信息、服务请求参数、服务响应报文示例、服务治理策略、服务已申请情况。 点击“返回”按钮,回到服务列表。
# 编排服务查看


可以查看服务基本信息、后端资源信息、服务请求参数、服务响应报文示例、服务治理策略、服务已申请情况。 后端资源信息以画布形式展现,双击某个节点,可查看相应节点具体信息。可以显示画布缩略图。 点击“返回”按钮,回到服务列表。
# 库表服务查看


可以查看服务基本信息、数据库信息、服务请求参数、成功响应示例、失败响应示例、服务治理策略、服务已申请情况。 点击“返回”按钮,回到服务列表。
# 服务版本删除

数据状态为“暂存”、“待测试”和“测试通过”的服务版本可以删除。操作列点击“删除”图标,进行删除。
# 服务版本编辑

数据状态为“暂存”、“待测试”和“测试通过”的服务版本可以编辑。操作列点击“编辑”图标,进行编辑。
# 编辑代理服务
参考新增代理服务。编辑代理服务,服务定义修改“应用”、服务设计修改“开放类型”会将已选的后端资源清空。
# 编辑编排服务
参考新增编排服务。编辑编排服务,服务定义修改“应用”、服务设计修改“开放类型”会将已选的后端资源清空。



服务设计-入参定义,编辑时,如果变动了已经设置过路由条件的参数。比如把header中的参数name1删除,且name1之前设置过路由条件。此时进入服务开发步骤时会给出提示,并清除原来设置的name1路由条件。
# 编辑库表服务
参考新增库表服务
# 服务版本测试

数据状态为“待测试”和“测试通过”的服务版本可以测试。操作列点击“测试”图标,进入服务测试。

1.可通过下方的“进入编辑”按钮随时进入服务编辑界面。“发送”按钮是置灰状态,不可点击。在“选择引擎”下拉列表选中引擎,会自动带出完整的请求地址。点击“请求地址唯一校验”按钮,校验请求地址的唯一性,校验通过后,“发送”按钮变成正常状态,可点击。

2.还需要给headers、path、params、body参数设置具体的值才能发送请求。可以通过点击“全部填写随机值”、“全部填写默认值”和“全部使用示例值”设置值,还可以通过点击某行,进行编辑,输入具体值。 3.然后点击“发送”按钮,发送请求后,可以看到下方的接口响应信息。服务测试成功后,点击“确认测试通过”,服务的状态变为“测试通过”,“进入发布”按钮变成正常状态,可点击。点击“进入发布”,可进入服务发布界面。
# 服务版本发布

数据状态为“测试通过”的服务版本可以发布。操作列点击“发布”图标,进入服务发布界面。


在服务发布界面,可以看到服务基本信息、后端资源信息、服务请求参数信息、响应示例信息。可点击“发布”按钮发布服务,操作成功后,服务的状态变为“已发布”。
# 服务版本灰度发布

数据状态为“已发布”和“已卸载”,且满足相应条件的服务版本才可以灰度发布。操作列点击“灰度发布”图标,进入灰度发布界面。
| 数据状态 | 灰度发布条件 |
|---|---|
| 已发布 | 1.该服务版本不是灰度中的版本,或灰度策略已经是100%。 2.该服务版本的服务目前没有正在灰度的版本。 |
| 已卸载 | 1.该服务版本不是灰度中的版本,或灰度策略已经是100%。 2.该服务版本的服务目前没有正在灰度的版本。 |
# 代理服务灰度发布

服务定义:版本自动加1。服务名称、版本、应用不可编辑。

服务设计:服务协议、开放类型、安全认证不可编辑。

服务开发:可切换代理的后端资源。请求路径不能编辑。
# 编排服务灰度发布

服务定义:版本自动加1。服务名称、版本、应用不可编辑。

服务设计:服务协议、开放类型、请求地址、请求方法不可编辑。入参定义所有参数均不可编辑。

服务开发:会带出相应服务版本的开发信息,可以编辑。
# 库表服务灰度发布

服务定义:版本自动加1。服务名称、版本、应用不可编辑。

服务设计:服务协议、请求地址、请求方法、安全认证不可编辑。

服务开发:选择数据源、发布方式、选择引擎、选择表/视图、单次返回总数不可编辑。
# 服务版本灰度策略

数据状态为“已发布”,且灰度策略非100%的服务版本可以设置灰度策略。操作列点击“灰度策略”图标,打开弹框。


这里主要设置灰度的版本适用的应用范围。穿梭框左边的应用范围列表是申请过该服务,且审批通过的所有应用列表。
是否选中全部应用:选择“是”,表示选择全部应用,下方穿梭框置灰,不需要再另外设置应用范围。选择否,要设置应用范围。
应用范围: 1.勾选应用,点击“>”按钮,选择的应用就会移动到右侧。 2.可以什么都不选,灰度策略就是0。不适用到任何应用中。
点击确定,保存灰度策略。
# 服务版本启动

数据状态为“已发布”,且使用状态为“已暂停”的服务版本可以启动。操作列点击“启动”图标,服务版本的使用状态变更为“已启动”。 已启动的服务是可以被正常访问和使用的。
# 服务版本暂停

数据状态为“已发布”,且使用状态为“已启动”的服务版本可以暂停。操作列点击“暂停”图标,服务版本的使用状态变更为“已暂停”。 已暂停的服务不能被访问和使用。
# 服务版本卸载

| 数据状态 | 卸载条件 |
|---|---|
| 已发布 | 1.没有灰度版本,可被卸载。 |
| 已发布 | 1.灰度策略是0%的可被卸载。 |
操作列点击“卸载”图标,操作成功后,服务版本的使用状态变更为“已卸载”。不可被访问。
# 服务快捷设置

数据状态为“已发布”的服务版本可以进行服务快捷设置。操作列点击“服务快捷设置”图标,打开弹框。

快捷设置可设置服务的请求超时时间和缓存时间。
# 服务token管理

数据状态为“已发布”的服务版本可以进行token管理。操作列点击“token管理”图标,打开弹框。

可以查看服务的所有token列表信息。 token列表信息的来源是:当带有token认证的服务被申请且审批通过时,会生成一条token列表信息。
可通过申请应用、申请账户、状态查询token列表信息。
表格操作列可以复制token信息。
# 服务版本文档预览

数据状态为“测试通过”,“已发布”,“已卸载”的服务版本,可以预览其服务使用指南文档。操作列点击“文档预览”图标,进行预览。

点击右上角的退出按钮,可以退出文档预览。
# 服务列表导出

这里导出的文档是该服务的请求参数信息。
服务列表勾选若干项,点击导出,可批量导出多个文件,并不是一个压缩文件。 1.已发布、已卸载的服务才允许导出。 2.服务开放类型是RESTFUL,会导出swagger文档,服务开放类型是WEBSERVICE,会导出wsdl文档。
# 后端资源
后端资源是原始的服务,供服务列表引用。
包含:列表、查询、新增、编辑、删除、查看、导入等功能。
列表 
查询 
服务名称:文本框输入,支持模糊查询。
开放类型:下拉列表查询,包含RESTFUL、WEBSERVICE。
服务地址:文本框输入,支持模糊查询。
所属应用:下拉列表查询,根据当前用户是应用集成管理员做过滤,显示该用户为应用集成管理员的全部应用。
新增

新增一条后端资源,分为3步,服务定义、服务设计、响应示例。
| 流程按钮 | 说明 |
|---|---|
| 取消 | 返回服务列表。 |
| 上一步 | 返回上一个操作步骤。 |
| 下一步 | 会校验当前填写信息是否正确,校验通过进入下一个操作步骤。 |
| 暂存 | 不校验必填,暂时保存到服务列表中,状态为“已暂存”。 |
| 保存 | 校验所有填写信息是否正确,校验通过,保存数据,状态为“已保存” |
新增-服务定义

所属应用:必填项。根据当前用户是应用管理员进行过滤。默认选中应用列表中第一个应用。
服务名称:必填项。平台内全部服务名称校验唯一。
服务协议:必填项。HTTP、HTTPS。
开放类型:必填项。RESTFUL、WEBSERVICE。
- RESTFUL:
- 请求方法:必填项。GET、POST、PUT、DELETE。
- WEBSERVICE:
- 请求方法:必填项。OPERATION。
- 命名空间:必填项。
描述:非必填项。填写该服务的业务描述。
新增-服务设计-RESTFUL

服务地址:必填项。输入合法地址,会自动解析出相应path参数和params参数。

参数定义:包含headers path params authorization body。其中authorization为安全认证方式,包含APIKey、BasicAuth、BearerToken。
| 参数项 | 描述 |
|---|---|
| headers参数 | 1.用户自定义headers参数,允许新增、删除、编辑。需要定义参数名、参数类型、是否必填、最大长度、默认值、示例值、描述。 2.客户端流水号信息,均不可编辑。 |
| path参数 | 根据填写的服务地址自动识别path参数,不允许新增、删除,可以编辑参数类型、是否必填、最大长度、默认值、示例值、描述。 |
| params参数 | 根据填写的服务地址自动识别params参数,不允许新增、删除,可以编辑参数类型、是否必填、最大长度、默认值、示例值、描述。 |
| body参数 | 根据用户实际需求可以切换参数格式:none、form-data、x-www-form-urlencoded、json、obj-array、binary。 **none:**无需编辑body参数。 **form-data:**根据用户需新增参数,headers中默认增加一条参数:Content-Type= application/form-data的数据。body参数手动新增,新增包含参数名、参数类型、是否必填、最大长度、默认值、示例值、描述。 **x-www-form-urlencoded:**根据用户需新增参数,headers中默认增加一条参数:Content-Type=application/x-www-form-urlencoded的数据。body参数手动新增,新增包含参数名、参数类型、是否必填、最大长度、默认值、示例值、描述。 **json:**根据用户需新增参数,headers中默认增加一条参数:Content-Type=application/json的数据。json中输入样式是左侧输入框,右侧表格,在输入框内输入json,点击提取数据,自动在右侧表格生成参数。可以编辑参数类型、是否必填、最大长度、默认值、描述,不允许编辑参数名、示例值。 **obj-array:**根据用户需新增参数,headers中默认增加一条参数:Content-Type=application/json(array)的数据。obj-array中输入样式是json输入框。 **binary:**根据用户需新增参数,headers中默认增加一条参数:Content-Type=application/octet-stream的数据。 |

authorization:
| 安全认证 | 说明 |
|---|---|
| 无认证 | 无认证 |
| BasicAuth | basic认证,参数会定义在headers中,会被base64加密 |
| BearerToken | bearer认证,参数会定义在headers |
| APIKey | 自定义key:value类型,参数会定义在headers或params中 |
新增-服务设计-WEBSERVICE

服务地址:必填项。输入合法地址,会自动解析出request内方法名及其内容。

参数定义:包含header、request、authorization。其中authorization为安全认证方式,包含APIKey、BasicAuth、BearerToken。
| 信息项 | 描述 |
|---|---|
| headers参数 | 1.用户自定义headers参数,允许新增、删除、编辑。需要定义参数名、参数类型、是否必填、最大长度、默认值、示例值、描述。 2.客户端流水号信息,均不可编辑。 |
| request参数 | 1.用户可自定义operation名称。 2.用户可在左侧输入框输入或粘贴相应wsdl文件内容,点击提取数据,自动在右侧表格生成参数。可以编辑参数类型、是否必填、最大长度、默认值、描述,不允许编辑参数名、示例值。 |

authorization:
| 安全认证 | 说明 |
|---|---|
| 无认证 | 无认证 |
| BasicAuth | basic认证,参数会定义在headers中,会被base64加密 |
| BearerToken | bearer认证,参数会定义在headers |
| APIKey | 自定义key:value类型,参数会定义在headers |
新增-响应示例

响应格式:必填项。json和xml。
成功响应示例:非必填项。
失败响应示例:非必填项。
编辑 
编辑和新增相同。但是:当选中数据被服务列表引用时,则不可编辑。
删除

当选中数据被服务列表引用时,则不可删除。
导入
如果你有服务的swagger文档或WSDL文档,可通过导入进行新增,不必手动添加。一个导入文档可添加多个后端资源内容。

所属应用:必填项。根据当前用户是应用管理员进行过滤。默认选中应用列表中第一个应用。
服务协议:必填项,swagger文档、WSDL文档
- swagger文档:从本地选择文件上传仅支持后缀为.json,单文件,大小不限。
- WSDL文档:从本地选择文件上传仅支持后缀为.wsdl,单文件,大小不限。
上传文件:必填项。
查看

点击查看图标,可查看详情。

查看包含基本信息、参数定义、响应示例,点击查看按钮,回到列表页。
# 服务治理
# 流量控制
对服务访问进行浏览控制,对IP或IP区间进行单位时间内的频次控制。同一个流控策略可以绑定多个服务,支持同时/分别将流控策略同步到引擎端。
列表页

查询:对已经维护的流量控制进行查询、搜索,搜索条件包含策略名称。
策略名称:文本框输入,支持模糊查询
删除:对已经维护的流量控制进行删除。


新增: 新增流量控制。

添加策略项

IP区间

查看: 对已经创建的流量控制进行查看。


编辑: 对已经创建的流量控制进行编辑。


绑定API: 对已经创建的流量控制进行绑定API操作。

列表页

新增


删除


同步


卸载

# 黑白名单
对服务访问进行黑白名单控制,对IP或IP区间访问限制。同一个黑白名单可以绑定多个服务,支持同时/分别将黑白名单同步到引擎端。
列表页

查询:对已经维护的黑白名单进行查询、搜索,搜索条件包含策略名称。
策略名称:文本框输入,支持模糊查询
删除:对已经维护的黑白名单进行删除。


新增: 新增黑白名单。

添加策略项

查看: 对已经创建的黑白名单进行查看。


编辑: 对已经创建的黑白名单进行编辑。


绑定API: 对已经创建的黑白名单进行绑定API操作。


新增


删除


同步


卸载

# 服务日志
# 服务测试日志
记录服务测试成功和失败日志。 包含三个区域:
- 数据展示:列表
- 查询:查询条件
- 功能按钮:操作详情
# 列表

# 查询

查询:对已经维护的日志进行查询,查询条件包含以下:
服务名称:文本框输入,支持模糊查询。
客户端流水号:文本框输入,支持模糊查询,XXXX。
测试引擎:文本框输入,支持模糊查询。
结果:下拉列表查询,包含以下
- 成功
- 参数解析失败
- 安全认证失败
- 应用未被授权访问
- API未部署
- 拒绝访问
- API调用限流
- 引擎内部错误
- 后端不可用
- 后端超时
- 不支持的数据库类型
- 不支持的数据库接口类型
- 不支持的数据库查询 。
操作时间:时间区间选择框,选择开始时间-结束时间。
操作账户:文本框输入,支持模糊查询。
# 操作详情

每条数据都会记录操作详情,点击操作详情按钮会弹框会查看,包含请求报文、响应报文。

- 点击开关按钮,加密或解密数据。
- 点击复制按钮,可复制报文内容。
# 服务调用日志
记录服务测试成功和失败日志。 包含三个区域:
- 数据展示:列表
- 查询:查询条件
- 功能按钮:操作详情
# 列表

# 查询

查询:对已经维护的日志进行查询,查询条件包含以下:
服务名称:文本框输入,支持模糊查询。
客户端流水号:文本框输入,支持模糊查询,XXXX。
客户端IP:文本框输入,支持模糊查询,XXXX。
客户端应用:文本框输入,支持模糊查询。
结果:下拉列表查询,包含以下
- 成功
- 参数解析失败
- 安全认证失败
- 应用未被授权访问
- API未部署
- 拒绝访问
- API调用限流
- 引擎内部错误
- 后端不可用
- 后端超时
- 不支持的数据库类型
- 不支持的数据库接口类型
- 不支持的数据库查询 。
调用时间:时间区间选择框,选择开始时间-结束时间。
# 操作详情

每条数据都会记录操作详情,点击操作详情按钮会弹框会查看,包含请求报文、响应报文。

- 点击开关按钮,加密或解密数据。
- 点击复制按钮,可复制报文内容。
# 服务分析
# 服务调用
列表页

查询:对已经维护的服务调用进行查询、搜索,搜索条件包含:
服务名称:文本框输入,支持模糊查询, 所属集成部门:文本框输入,支持模糊查询, 所属应用:文本框输入,支持模糊查询, 统计范围:日期时间段选择。
查看详情:对已经维护的服务调用进行查看。


查看报告: 查看数据统计图表。


# 部门调用
列表页

查询:对已经维护的部门调用进行查询、搜索,搜索条件包含:
部门名称:文本框输入,支持模糊查询, 统计范围:日期时间段选择。
服务端视角:服务端的部门调用进行查询、搜索

客户端视角:客户端的部门调用进行查询、搜索

查看详情:对已经维护的部门调用进行查看。

服务端视角查看详情

客户端端视角查看详情

查看报告:对已经维护的部门调用进行查看报告。

服务端视角查看详情

客户端端视角查看详情

# 资源调用
列表页

查询:对已经维护的资源调用进行查询、搜索,搜索条件包含:
库表名称:文本框输入,支持模糊查询, 所属数据源:文本框输入,支持模糊查询, 所属应用:文本框输入,支持模糊查询, 统计范围:日期时间段选择。
查看详情:对已经维护的资源调用进行查看。


查看报告: 查看数据统计图表。


# 个人中心
登录用户可查看自己的信息,可修改自己的信息。
包含
- 基本信息:用户信息++修改密码+所属组织、管理应用。
- Token列表:当前用户申请服务后产生的对应Token的列表数据。
- 查询:查询条件。
- 复制token。
# 基本信息
基本信息
用户信息:用户的基本信息的展示。
所属组织:当前用户所属于的组织。
管理应用:当前用户所管理的应用名称,同菜单"系统管理/资源管理/应用管理"的列表数据一致。


修改密码
新密码检验的规则由菜单"系统管理/安全管理"页面设置。
# Token列表

查询 对已经维护的日志进行查询,查询条件包含以下:
服务名称:文本框输入,支持模糊查询。
申请应用:下拉列表查询,当前用户所管理的应用列表,同菜单"系统管理/资源管理/应用管理"的列表数据一致。
状态:下拉列表查询,包含以下
- 生效中
- 已失效
复制token

每条token数据的token值进行复制查看或使用。
# 消息中心
用户进行一些操作时,会收到一些消息,此处就是用户收到消息的列表数据。
列表

- 全部:包含已读消息和未读消息。
- 未读:只包含未读消息。
消息提醒

用户登录成功后,如果该用户有未读消息,则会有未读消息提示,切消息中心处带有红点标记有未读消息。
点击消息提示框可进入消息页面查看,也可点击header中的消息中心的图标。
当用户收到一条消息时,会弹框消息提示。
用户在一下几种会收到消息提示:
系统初始化的时候默认内置一条未读的消息,提示他去做安全管理消息title:修改安全策略提醒。
服务申请通过后会给申请人发送消息。
服务申请驳回后会给申请人发送消息。
固定token到期会发送消息。
服务列表服务版本发生变化时发送消息。
服务列表服务点击"暂停"发送消息。
全部标记为已读

将所有的未读消息全部变成已读消息。
查看

点击查看,会看到具体的消息内容,此时消息状态有未读转换成已读,小红点消失。
# 我的工作台
当前用户申请服务的列表以及需要当前用户需要审批的服务列表。
- 我的审批:列表、查询、通过、驳回、展开(查看更多)
- 我的申请:列表、查询、下载使用指南、展开(查看更多)
# 我的审批
列表

申请服务的列表
查询

查询条件如下
申请服务:文本框输入,支持模糊查询。
审批结果:下拉列表,待审批、已通过、已驳回。
申请应用:下拉列表查询,当前用户所管理的应用列表,同菜单"系统管理/资源管理/应用管理"的列表数据一致。
提交时间:时间区间选择框,选择开始时间-结束时间。
通过

"待审批"状态下才可通过,点击通过按钮,即同意该服务被使用。
- 审批意见:审批通过的意见,非必填。
驳回

"待审批"状态下才可驳回,点击驳回按钮,即拒绝该服务被使用。
- 审批意见:审批驳回的意见,非必填。
展开

点击“展开”可查看更多服务信息。
# 我的申请
列表

当前用户审批的服务列表
查询

查询条件如下
申请服务:文本框输入,支持模糊查询。
审批结果:下拉列表,待审批、已通过、已驳回。
申请应用:下拉列表查询,当前用户所管理的应用列表,同菜单"系统管理/资源管理/应用管理"的列表数据一致。
提交时间:时间区间选择框,选择开始时间-结束时间。
下载使用指南

点击"下载使用指南"按钮,即可下载到本地一个文档,供使用者查看。
"已通过"状态下才可下载使用指南。
展开

点击“展开”可查看更多服务信息。
# 共享列表
所有已发布成功的服务,可供所有用户申请使用,所有账号看到的服务列表一样。
包含
- 服务列表:查询、服务概览。
- 服务详情:该服务的详情、申请。
- 详情:基本信息、API参数、使用指南。
- 申请:申请使用该服务。
# 服务列表

查询

查询条件包含以下:
API列表:文本框输入。支持模糊查询。
所属业务领域:单选查询。
所属应用名称:单选查询。
排序:下拉列表
- 按照上线时间倒序
服务概览

图上1为:所属业务领域。
图上2为:所属应用名称。
图上3为:服务名称。
# 服务详情

禁止状态:表示数据为空。
基本信息

图上1为:服务名称,图上2为:服务描述,所属业务领域,所属应用名称。
API参数

标签:服务的标签。如果没有数据则不显示。 调用地址:服务的调用地址。 请求方式:服务的请求方式。 请求参数:
- 服务开放类型为RESTFUL 且 服务类型为编排服务(代理服务):请求参数(path)、请求参数(headers)、请求参数(params) 、请求参数(body)。
- 服务开放类型为RESTFUL 且 服务类型为库表服务:请求参数(headers)、请求参数(params)、请求参数(body)。
- 服务开放类型为WEBSERVICE :请求参数(headers)、请求参数(request)。
- request 下为改服务的方法名和具体参数。 响应示例
- 是每条路由都包含:成功响应示例、失败响应示例。 点击路由即可切换。每个服务都有一个默认路由,即至少一个路由。
状态码定义:
| code | 参数 |
|---|---|
| 200 | 请求访问成功 |
| ASGP-400 | 请求参数验证失败 |
| ASGP-401 | 安全认证失败,Basic认证、Token认证、Api Key认证校验失败 |
| ASGP-402 | 使用的应用未被授权访问该API |
| ASGP-403 | 拒绝访问,触发配置的黑名单 |
| ASGP-404 | API未部署 |
| ASGP-429 | API调用次数超出所配置的流量策略阈值 |
| ASGP-500 | 引擎内部错误 |
| ASGP-502 | 后端不可用,网络不可达错误 |
| ASGP-503 | 后端不可用,服务超载或系统维护 |
| ASGP-504 | 后端超时,与后端的网络交互超过预配置的时间错误 |
使用指南
点击"使用指南"下载即可。
服务申请 
- 已被卸载的的服务也属于发布状态的,可查看但不可申请。
- 申请应用被申请后,不可再次申请,如果申请被审批驳回后即申请失败,便可再次申请。
# 监控大屏

包含: 图表:应用间成功调用情况、应用间集成关系分析、服务响应耗时TOP10、平台访问量、服务健康度检查; 手动刷新、页面设置。
每隔10分钟数据实时自动刷新一次。
应用间成功调用情况

调用流量包括字节流量(数据量)和调用次数流量(访问量)两种,实时的展现多个API之间相互的调用流量,可以有效的判定出API的重要性及数据的流转情况,以便对特定的API做相应的保护策略。
应用间集成关系分析

平台通过分析应用之间的血缘关系,实时观测应用之间的调用关系,并且可以体现出应用的重要程度,以便决策者更有针对性地资金、资源倾向性的投入。
- top5显示名称,其余不显示。
服务响应耗时TOP10

在API调用过程中,每个API调用时间过长,那么出现问题的概率就会越大,平台会把每个API的调用时长进行排序,实时的展现调用时长最大的API集合,并能直观的看到这些调用在每个环节所发生的时间,更好的定位性能瓶颈所在。
- 代理服务 图例:appcode校验,安全认证校验,黑白名单校验,流量控制校验,参数格式校验,服务路由,写入缓存,后端资源响应
- 编排服务 图例:appcode校验,安全认证校验,黑白名单校验,流量控制校验,参数格式校验,服务路由,参数映射,协议转换,写入缓存,后端资源响应
- 库表服务 图例:appcode校验,安全认证校验,黑白名单校验,流量控制校验,参数格式校验,服务路由,参数映射,拼装SQL,连接数据源,执行SQL,报文组装,写入缓存
平台访问量

实时监控整个平台在每个时间段内的调用次数,让运维工程师更清楚的知道平台的调用峰值经常出现的时间区间,以便给流量控制策略提供更精准的依据。
服务健康度检查

平台设定了API可用性和调用性能作为因子的模型,通过计算给每个API进行评分,评分结果反应每个API的健康度,通过散点图可以在监控页面实时的观测到每个API的健康状态。
手动刷新 
- 点击小图标可手动刷新页面。
- 小图标可脱拖拽。
页面设置

可以通过全局配置页面对监控页面进项简单的配置。
- 1监控大屏名称:设置页面的标题。
- 2服务监控时间范围:设置服务监控页面在时间范围内取值进行同级。 数值:最小值为1。 单位:分钟、小时、天。
- 3:服务监控平台访问量统计单位:设置"平台访问量"统计时间范围。 数值:最小值为1。 单位:分钟、小时。